
Σε επίπεδα ρεκόρ το βάθος του Πηνειού ποταμού στην περιοχή μας.
Όπως καταγράφει το trikalavoice.gr από την πρώτη στιγμή τέθηκαν σε επιφυλακή οι δυνάμεις Πολιτικής Προστασίας του Νομού, τόσο της Περιφερειακής Ενότητας Τρικάλων, όσο και των Δήμων.
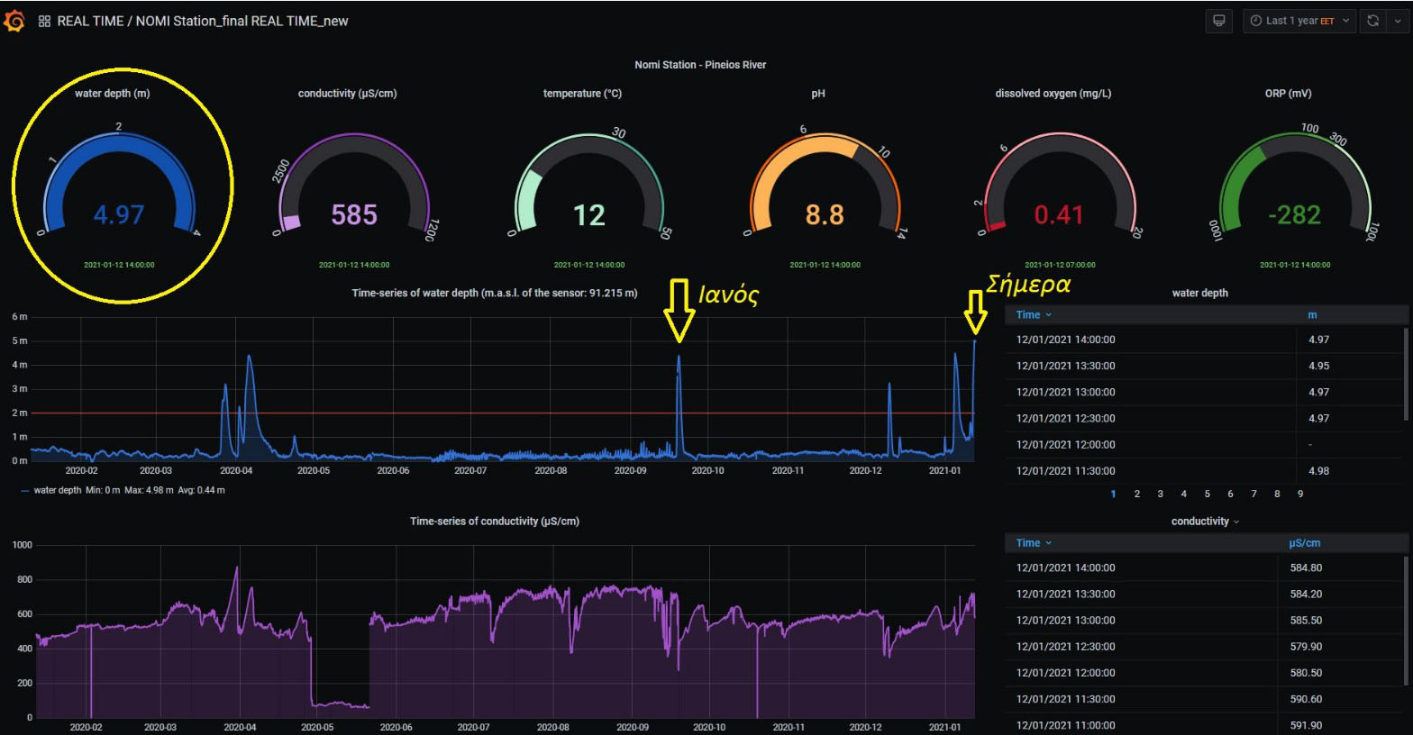
Μέσα σε μόλις ένα 24ωρο η στάθμη του Πηνειού ποταμού άγγιξε τα 5 μέτρα (4,97 μ. το μεσημέρι της Τρίτης) σημαίνοντας συναγερμό στις αρμόδιες υπηρεσίες. Είναι δε χαρακτηριστικό ότι ακόμη και κατά τη διάρκεια του μεσογειακού τυφώνα “ΙΑΝΟΣ” που χτύπησε την περιοχή μας τον περασμένο Σεπτέμβριο η στάθμη του νερού στο σταθμό μέτρησης της Νομής μόλις που ξεπέρασε τα 4 μέτρα, όπως φαίνεται και στο γράφημα παρακάτω:
Όσον αφορά το Ληθαίο ποταμό, επίσης ανέβηκε αρκετά η στάθμη, περίπου στο 1,80 μ. το απόγευμα της Τρίτης, αρκετά μακριά όμως από το όριο συναγερμού που έχει τεθεί και είναι τα 2 μ.. Ο Δήμος Τρικκαίων έχει εγκαταστήσει συστήματα που παρακολουθεί τη στάθμη των ποταμών από το 2017 στον Πηνειό και από το 2019 στο Ληθαίο και χάρη σε αυτά έχουν αποφευχθεί σοβαρές πλημμύρες όπως παλιότερα. Ωστόσο τα στελέχη που παρακολουθούν την εξέλιξη σημειώνουν ότι πλέον και ειδικά κατά την τελευταία διετία “είναι απίστευτη η ραγδαιότητα των φαινομένων. Το ακραίο έγινε κανόνας και το φυσιολογικό εξαίρεση”!…
Πηγή: trikalavoice.gr





Follow on Instagram
Δεν υπάρχουν σχόλια
Δημοσίευση σχολίου